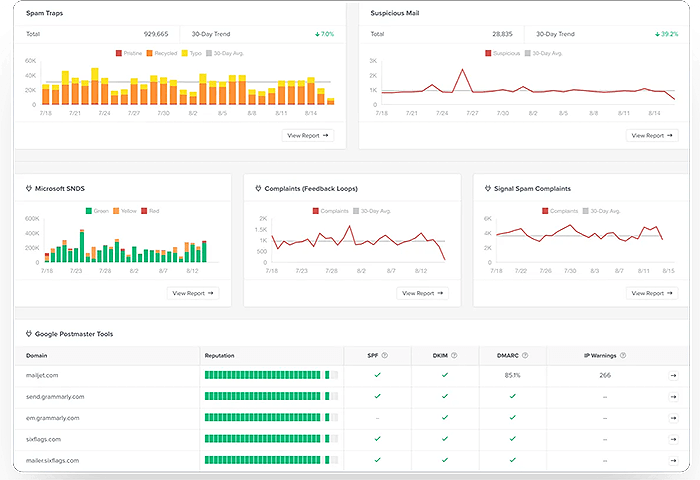
Each client is provided their own personalized dashboard that includes all of the important metrics and signals being monitored daily. See everything important to the health of your domain, IP(s) and email campaigns in one convenient spot. Dashboards are updated live throughout the day.
You decide what types of events you would like to be notified about so that a response can be made quickly before things go from bad to worse. Choose from email, SMS, Slack, webhook and more.
From regular inbox placement tests, Microsoft SNDS tracking, Google Postmaster Tools monitoring plus blacklist checks and DMARC reporting, always know where you stand with the major email service providers.
Clients are provided between 3 and 7 hours per month (valued at $70/hour) for personal assistance which includes additional third-party testing, consultation and spam mitigation.
Examine the various metrics being reported daily for anomalies or negative trends.
If anything seems off or outside of normal ranges, send a notification to client.
Conduct additional manual tests using separate tools to confirm a problem exists.
Inform client if steps need to be taken to remedy the situation.

In this article, the discussion revolves around how spam emails affect your sender reputation and what you can do to avoid it. Lots of good info for email marketers.

If it's taking too long for your emails to hit Outlook inboxes, there could be a solution. Warmy explores the fastest combination of SMTP providers and settings.

Litmus by Validity digs in with this 48-page report detailing the state of email deliverability as we hit mid-2025. See where we are and what's to come.

Is your email signature actually hurting your deliverability? It absolutely can, especially in cold outreach. Come see what we learned.
/ month
Designed for smaller operations that just need basic monitoring and alerts.
/ month
Larger scale senders that rotate through multiple domain names and IPs.
/ month
Medium sized operations that utilize multiple domains and dedicated IPs.
You may choose one additional domain OR dedicated IP address to monitor.
Choose one domain to be put in our reputation repair program. Note that you must not do any emailing of your own on the domain in repair. Repair time will vary based on starting reputation. Expect 2 months on average.
Choose one domain to enroll in our reputation boost program which is designed to help improve open rates and engagement. You may continue mailing on your own during this process, however it is recommended that you scale back. Can run for as long as you like. Generally need one month to see results.
Choose one domain to be placed in our domain reputation protect program. This should only be used if your domain currently has a positive reputation and good inbox rates. We can help you stay there. You may continue emailing normally. Use the service as long as you like.
“Chris O’Rorke has been instrumental in assisting us with our email deliverability issues. His expertise and support have been unparalleled, consistently providing us with valuable guidance, insightful analysis, and effective solutions that have significantly improved our email inbox rates. Chris’s dedication to our success, along with his deep understanding of the complexities involved, truly sets him apart. We wholeheartedly recommend Chris and look forward to continuing to retain his services in the future.”
Agent Certifications
(5/5)
These may be purchased as a monthly add-on for $50 per either domain or IP. There is no limit on the number that may be added on.
Yes, domains and IPs are interchangeable. You may use any number of combinations that equals your monthly plan.
Typically these would be used in the event that something happened to one of your tracked metrics that needed additional investigation and testing. However they may also be used for consultation calls, new email template testing, etc.
You can choose to be alerted by Email, Text Message, Webhook and more. You may also choose more than one method (per alert).
We can tap into the API of ActiveCampaign, Amazon SES, Brevo, Campaigner, Google Workspace, Hubspot, Klaviyo, Mailchimp, Mailgun, Microsoft 365, Postmark, Salesforce, Sendgrid, Zoho, Google Postmaster Tools, Microsoft SNDS and more.
You may reach out to [email protected] or you can also schedule a Zoom call using the calendar above. Someone will get back with you as soon as possible.
© 2026 Kennaco Assets, LLC – Privacy Policy – Terms of Service